Вай фай рыбалка (фишинг)
Этот метод обмана ради получения пароля используют нечасто. Суть заключается в посещении фишинговой страницы (страница двойник), пользователь, зайдя на эту страницу, ведет свой password и login. Так легко и просто взломщик узнает ваши данные.Для получения секретных данных о сети Wi Fi взломщики часто прибегают к помощи утилиты WiFiPhisher.
В использовании WiFiPhisher просто, необходимо:
- Делаем настройку HTTP, HTTPS.
 - Сканируем wlan0 и wlan1, пока не подключится.
 - Выслеживание DHCP и вывод IP address.
 - Выбираем вайфай точку.
 - Делаем копию точки доступа, прописываем аналогичное название сети. Реальная точка доступа будет хуже работать, из-за этого пользователь подключится к вашему клону.
 - Браузер попросит пользователя ввести login, password. Таким образом секретные данные попадают в руки взломщика.
 
https://youtube.com/watch?v=TXRVJMmOY6I
Wifi WPS Unlocker APP
Wifi WPS Unlocker content rating is Everyone. This app is listed in Tools category of app store . You could visit Panagiotis Melas’s website to know more about the company/developer who developed this. Wifi WPS Unlocker can be downloaded and installed on android devices supporting 8 api and above.. Download the app using your favorite browser and click on install to install the app. Please note that we provide original and pure apk file and provide faster download speed than Wifi WPS Unlocker apk mirrors. Versions of this app apk available with us: 2.3.1 , 2.3.1 , 2.3 , 2.2.5 , 2.2.4 , 2.2.1 , 2.1.5 , 2.1.3 , 2.1.2 . You could also download apk of Wifi WPS Unlocker and run it using popular android emulators.
Проверяем скорость через состояние подключения (инструкция)
Пользуясь операционной системой Windows, вы можете путем использования базового функционала получить информацию о состоянии вашего локального подключения. Этот параметр не аналогичен скорости подключения к интернету, а отображает максимальную возможность для обмена данными между ресивером и компьютером. Скорость интернета не может превышать данный параметр по очевидным причинам.
На этот параметр влияют:
- технические возможности роутера, которые устанавливаются производителем;
 - удаленность устройства (уровень сигнала).
 
Чтобы измерить скорость локальной передачи данных, выполните следующие действия:
- Нажмите базовую комбинацию кнопок Win+R;
 - В появившемся окне введите «ncpa.cpl» и отправьте запрос;
 - В появившемся списке сетевых подключений найдите действующее Wi-Fi соединений и кликните на него ПКМ;
 - Выберите пункт «Состояние» и найдите в появившемся окне параметр «Скорость». Это и есть максимальная скорость обмена данными между ресивером и компьютером.
 
Wifi WPS Unlocker
We provide Wifi WPS Unlocker 2.3.1 APK file for Android 2.2+ and up. Wifi WPS Unlocker is a free Tools app. It\’s easy to download and install to your mobile phone. Please be aware that We only share the original and free pure apk installer for Wifi WPS Unlocker 2.3.1 APK without any modifications.
The average rating is 4.10 out of 5 stars on playstore. If you want to know more about Wifi WPS Unlocker then you may visit Panagiotis Melas support center for more information
All the apps & games here are for home or personal use only. If any apk download infringes your copyright, please contact us. Wifi WPS Unlocker is the property and trademark from the developer Panagiotis Melas.
This application recover the default WPS PIN.You can connect to wireless networks which have enable the protocol WPS.
The application was developed for educational purposes.
In this application you can check if your router is vulnerable or not.if you realize someone has security problem you must inform immediately.
I am not responsible for the misuse that can be given.
Requires: Android 2.2+
Package Name: com.MelasGR.wifiunlocker
Developer: Panagiotis Melas
Updated: March 02, 2018
Rate 4.10 stars – based on 25247 reviews
To Download Wifi WPS Unlocker For PC,users need to install an Android Emulator like Xeplayer.With Xeplayer,you can Download Wifi WPS Unlocker for PC version on your Windows 7,8,10 and Laptop.
Захват рукопожатий
airodump-ng – инструмент для захвата беспроводных пакетов. Очень часто применяется для захвата четырёхэтапных рукопожатий, используемых в дальнейшем для взлома пароля Wi-Fi сети. Может захватывать любые фреймы беспроводных сетей для последующего анализа.
boopsniff – программа из пакета BoopSuite для показа точек доступа в диапазоне доступности и захвата рукопожатий.
Airbase-ng – это многоцелевой инструмент, предназначенный для атаки клиентов, а не точки доступа. Может применяться для захвата половинчатых рукопожатий, алгоритм атаки при этом следующий: Airbase-ng смотрит, какие точки доступа ищут клиенты (например, сотовый телефон, в котором включен Wi-Fi) и создаёт точку доступа с этим именем; клиент пытается подключиться к этой ненастоящей точке доступа, в результате захватывается половина рукопожатия, которое пригодно для взлома пароля от истинной Wi-Fi сети.
WPA2-HalfHandshake-Crack – это рабочий концепт для демонстрации возможности того, что для взлома WPA2 сети достаточно захватить рукопожатие (handshake) от пользователя, пытающегося подключиться к фальшивой ТД. Т.е. захватывает половинчатое рукопожатие.
zizzania автоматизирует захват рукопожатий для всех точек доступа в пределах досягаемости.
CommView for WiFi
Сайт:
www.tamos.ru/products/commwifi/

Специальная версия известного виндового снифераCommView, созданная для захвата и анализа сетевых пакетов в беспроводных сетях 802.11a/b/g/n. Утилита получает информацию от беспроводного сетевого адаптера и сразу декодирует анализируемые данные, отображая их в удобном для переваривания виде. В случае необходимости, пакеты можно дешифровать с использованием пользовательских ключей WEP или WPA-PSK и декодировать вплоть до самого низкого уровня с полным анализом распространенных протоколов (сейчас поддерживается более 70).
Более того — можно полностью воссоздать TCP-сессию, и посмотреть, к примеру, HTTP-трафик со всеми запросами и соответственно интересной инфой, вроде данных для авторизации. Весь перехваченный трафик может быть сохранен в файл для последующего анализа. Что особенно радует — так это гибкая система фильтров, которая позволяет отбрасывать ненужные пакеты и перехватывать только то, что нужно. А настраиваемые предупреждения позволяют сообщать пользователю о важных событиях, таких как подозрительные пакеты, высокая загрузка сети или неизвестные адреса. Словом, отличная программа для винды за исключением одного момента — она платная.
Обход фильтров
Некоторые точки доступа не пускают вас, просто потому что у вас неподходящий… MAC-адрес. Бывает и такое. Это уже не про взлом, но иногда вся задача взлома сводится к смене МАКа – например, когда вы ранее успешно подключались, а сейчас ни в какую не пускает, т.к. администратор или родители забанили ваше устройство именно по МАКу. Решение просто – изменить его.
Бывает используют:
- Черный список. Тогда нужно всего лишь изменить адрес на тот, который нет в этом списке. Универсальная программа – Macchanger.
 - Белый список. Подключаются только указанные в нем устройства. Тогда сначала нужно посмотреть эти устройства и их адреса (подойдет Airodump-ng), а уже после подстроиться под них тем же макченджером.
 
Взлом WPS по наиболее вероятным пинам
Кроме уже рассмотренной атаке Pixie Dust, есть ещё одна очень интересная атака на Точки Доступа с включённым WPS. Дело в том, что для некоторых моделей роутеров пины генерируются по определённым алгоритмам, например, исходя из MAC адреса роутера или его серийного номера. Зная эти данные можно сгенерировать один или несколько пинов, которые с высокой долей вероятности подойдут для беспроводной Точки доступа.
Такая атака реализована в WiFi-autopwner (описание здесь) — в этом скрипте требуется Интернет-подключение для запроса ПИНов онлайн, но зато реализован фикс для адаптеров на чипсете Ralink (таких большинство).
Пример очень быстро взломанных Wi-Fi сетей этим методом:
Ещё аналогичная атака реализована в airgeddon. Но в этой программе WPS атаки не работают с адаптерами на чипсетах Ralink. В этой программе нужно использовать, например, Alfa AWUS036NHA (чипсет Atheros). Лучше всего с антенной Alfa ARS-N19. Именно такую связку используя и я.
Другие подробности смотрите в статье «Эффективный подбор WPS ПИНа по базе известных и сгенерированным ПИНам».
Тестирование домашней точки доступа
Чтобы протестировать домашнюю точку доступа, необходимо произвести несколько последовательных шагов.
- Указать значение логина и пароля при входе как root:toor;
 - Установить Reaver (для его загрузки необходим выход в интернет-пространство);
 - Зайти в настройки беспроводного адаптера;
 - Кликнуть на Applications;
 - Выбрать «Интернет»;
 - Зайти на Wicd Network Manager;
 - Запустит эмулятор терминала;
 - Загрузить утилиту последней версии посредством репозитория;
 - Осуществить подготовку к брутфорсу;
 - Осуществить перерод беспроводного адаптера в мониторинговый режим;
 - Провести определение имени беспроводного интерфейса;
 - Провести определение мак-адреса доступной точки;
 - Проверить точку на активность;
 - Запустить брутфорс;
 - Задать наименование интерфейса;
 - Задать BSSID точки доступа.
 
Подбираем пароль Wi Fi сети вручную
Ищем WiFi у которого наиболее высокий уровень сигнала. Предпочтение отдается соседской сети или той сети, которой вы знаете хозяина. В дальнейшем вы поймете, почему так.Очень часто неопытные пользователи ставят пароль, не задумываясь о сложности набранного пароля. И вся их фантазия заканчивается на дате рождения, имя домашнего питомца, фамилии. Зная соседа (хозяина) Wi-Fi, вам не составит труда подобрать ключ.Если не получилось с подбором личной информацией соседа, переходим к следующему варианту, который очень популярный среди пользователей. Это, самые распространенные пароли, мы приведем их ниже в таблице.

Один из плюсов этого метода заключается в его простоте, но есть и минусы, один из них это время, которое необходимо потратить на этот способ. Особенно если сосед поставил в настройках роутера ограничения на ввод пароля и логина, тогда после неудачных 3 попыток следующие попытки можно будет делать только на следующий день.
Техническая информация
WPS – это технология, из-за которой становится возможным ставить пароль, состоящий только из 8 цифр.
Но у этой технологии есть серьёзная уязвимость в виде «Брут пин-кодов» — это простой перебор большинства возможных паролей для того, чтобы взломать роутер.
Конечно большинство людей могут сказать, что не нужно использовать эту технологию и проблема будет решена, и будут правы, ведь отключить её очень легко, как это сделать, будет описано ниже. Но проблема заключается в том, что не все знают об этой уязвимости или вообще о том, что эта за технология.
Обратите внимание! И в этот момент на сцену выходит приложение WiFi WPS Unlocker
Взлом Wi-Fi c телефона
Сегодня осуществить взлом сети Wi-Fi можно даже с мобильного гаджета. Это даже удобнее, чем с ПК. Телефон проще приблизить к устройству, которое нужно взломать. Существует масса платных и бесплатных приложений. Часть из них – обман. Платные между собой могут отличаться актуализацией баз.

На сегодняшний момент известны:
- Wi-Fi Prank;
 - WiHask Mobile;
 - IWep Lite.
 
Wi-Fi Prank – приложение «брутфорс». Для его работы необходима дополнительная закачка баз. Далее оно автоматически подбирает нужный пароль. Подходит для Android.
WiHask Mobile – действует по определенному алгоритму, не требует дополнительных баз. Работает до обнаружения скрытого пароля. Основано на той же технологии «брутфорс». Распространяется для системы Android.
IWep Lite – осуществляет поиск пароля на гаджетах iPhone. Для работы приложения необходима процедура активации. Необходимо найти сеть и выбрать статистику. После начинается автоматический поиск до удовлетворительного ответа с кодом.
Возможно ли сейчас взломать Wi-Fi?
Раньше мне под статьями об аудите безопасности Wi-Fi сетей оставляли комментарии в духе «что вы тут фигнёй занимаетесь, вы не подберёте пароль и за тысячу лет». И вроде бы это правильное утверждение, но если мне просто нужен доступ в Интернет, то практика в разных городах и даже разных странах показывает один и тот же результат: ВСЕГДА можно получить пароль от Wi-Fi.
За нас два фактора:
1. Нам не нужно взламывать определённую сеть Wi-Fi или все сети. Нам достаточно найти одну слабую Точку Доступа с приемлемым уровнем сигнала
2. Имеется несколько весьма эффективных способов, и если применить все, то практически наверняка удастся найти Wi-Fi сеть, которая поддастся
Причём делая это, я поймал себя на мысли, что не использую собственную онлайн книгу «Взлом Wi-Fi сетей с Kali Linux и BlackArch», в реальности, я применяю несколько методов, а в книгу заглядываю только в качестве подсказки для длинных команд, например, для hashcat. В общем, вначале я захотел сделать выписку команд, которые я не могу запомнить, чтобы было что-то вроде шпаргалки. Но затем появилась идея собрать все самые эффективные методики, которые в совокупности всегда приносят мне результат.
Это будет шпаргалкой и для меня и для новичков, поскольку большинство методов довольно простые и практически все являются быстрыми.
То есть, с одной стороны, в этой статье не будет никаких новых методов, которые раньше бы не рассматривались на HackWare.ru, но, с другой стороны, здесь будет что-то вроде стратегии, когда сочетая наименее затратные по времени и самые эффективных способы, можно быстро добиться успеха в получении Интернет-доступа в новом месте.
Вот пример собранных паролей в моём предыдущем месте жительства (азиатская глубинка с трёхэтажными домами):
Строки, которые начинаются на , добыты с помощью OneShot, строки, которые начинаются на {«result»:true,»data»:{ добыты с помощью 3WiFi. 3BB-KANCHANANAT подобрал брутфорсом. Большая часть паролей собрана минут за 20-30.
Лучшие программы для взлома Wi-Fi сетей
В одном из наших предыдущих материалов мы уже рассказывали вам о лучших хакерских приложениях. Чтобы не пропускать такие материалы — подпишитесь на наш канал в Телеграм, если эта тема вам интересна. Сегодня же мы хотели бы продолжить разговор, посвятив его доступу к Wi-Fi сетям. Но сразу оговоримся. Мы никого не призываем вламываться в личное пространство других людей. Вся информация предоставлена для того, чтобы вы знали больше о безопасности и не дали себя подловить. В крайнем случае, ее можно использовать для доступа к своей сети, если вы вдруг забыли от нее пароль.
Android-смартфон способен на многое. В том числе и на то, чтобы взломать беспроводную сеть
Какая беспроводная карта подойдёт для перебора WPS
Необходима беспроводная карта, которая поддерживает режим монитора и способна делать инъекции. Т.е. в теории должна была бы подойти любая карта из этого списка.
Но на практике в Reaver присутствуют несколько багов, из-за которых невозможно выполнить перебор WPS пинов беспроводными картами с чипсетом Ralink, которые используют драйвера rt2800usb (чипы RT3070, RT3272, RT3570, RT3572 и т.д.), а также для карт с чипсетом Intel.
Разработчики Reaver (мода reaver-wps-fork-t6x) пытаются исправить эту ситуацию, в последнем релизе уже устранено несколько багов, но работа ещё не закончена. На момент написания рекомендуется использовать с Reaver беспроводной адаптер Alfa AWUS036NHA, поскольку у неё чипсет Atheros AR9271, который прекрасно работает с Reaver.
Если у вас есть только карта на чипсете Ralink, то вам следует изучить материал:
- Решение проблем Reaver: WARNING: Failed to associate with и WPS transaction failed (code: 0x03), re-trying last pin
 - WiFi-autopwner: скрипт для автоматического поиска и аудита Wi-Fi сетей с низкой безопасностью
 
Получение WPA пароля на основе предсказанного WPS ПИНа в Router Scan
В одной из своих статей под названием «Эффективный подбор WPS ПИНа по базе известных и сгенерированным ПИНам» я рассказывал о таком приёме быстрого взлома Wi-Fi, когда WPS ПИН рассчитывается на основе алгоритмов, либо берётся из базы данных. Если ПИН угадан, то раскрывается пароль от Wi-Fi сети.
Примерно эта же атака реализована в Router Scan. Уже несколько версий назад был добавлен инструмент WPS PIN Companion. Этот инструмент «угадывает» WPS ПИН беспроводной сети. ПИН рассчитывается по определённым алгоритмам, за основу берётся MAC-адрес и серийный номер роутера (только для некоторых алгоритмов генерации). В новой версии WPS PIN Companion получил новые алгоритмы и другие улучшения, но главным является его комбинация с другим инструментом, который в контекстном меню (вызывается правой кнопкой мыши) называется Obtain key with WPS…:
 
Поскольку для взлома подходят только точки доступа с WPS, то нужно выбрать те, у которых в столбце WPS стоит номер версии, а в столбце Locked ничего не записано (т.е. WPS для данной ТД не должен быть заблокирован), пример такой подходящей точки доступа:
 
Кликаем на выбранной ТД правой кнопкой мыши, выбираем Obtain key with WPS…:
 
Если у вас уже есть WPS ПИН (или несколько пинов), то введите их в поле PINs. Если пина у вас нет, то пока закройте этой окно.
В контекстном меню также доступны две опции:
- WPS PIN Companion
 - WPS PIN from 3WiFi
 
Первая рассчитывает ПИН по алгоритмам для данной конкретной точки доступа:
 
Как видим, угаданный пин это 36158805.
При клике на WPS PIN from 3WiFi нам показывается следующее окно:
 
В нём снова 36158805 и, видимо, проценты совпадения.
Возвращаемся к опции Obtain key with WPS…:
 
Наш пин туда вписался автоматически, нажимаем Start audit. Как можно увидеть, пароль успешно раскрыт:
 
Об этом говорят строки:
WPS PIN: 36158805 SSID: Keenetic-8955 Key: WJ5btEX3
Паролем от Wi-Fi является WJ5btEX3.
Захват рукопожатий
airodump-ng – инструмент для захвата беспроводных пакетов. Очень часто применяется для захвата четырёхэтапных рукопожатий, используемых в дальнейшем для взлома пароля Wi-Fi сети. Может захватывать любые фреймы беспроводных сетей для последующего анализа.
boopsniff – программа из пакета BoopSuite для показа точек доступа в диапазоне доступности и захвата рукопожатий.
Airbase-ng – это многоцелевой инструмент, предназначенный для атаки клиентов, а не точки доступа. Может применяться для захвата половинчатых рукопожатий, алгоритм атаки при этом следующий: Airbase-ng смотрит, какие точки доступа ищут клиенты (например, сотовый телефон, в котором включен Wi-Fi) и создаёт точку доступа с этим именем; клиент пытается подключиться к этой ненастоящей точке доступа, в результате захватывается половина рукопожатия, которое пригодно для взлома пароля от истинной Wi-Fi сети.
WPA2-HalfHandshake-Crack – это рабочий концепт для демонстрации возможности того, что для взлома WPA2 сети достаточно захватить рукопожатие (handshake) от пользователя, пытающегося подключиться к фальшивой ТД. Т.е. захватывает половинчатое рукопожатие.
zizzania автоматизирует захват рукопожатий для всех точек доступа в пределах досягаемости.
Отключение посторонних
Веб-интерфейс роутера позволяет отключить любые устройства от сети. Необходимо выбрать пользователя и запретить ему передачу данных. Идентификация проводится согласно уникальных двенадцатизначных номеров, что делает невозможным дальнейшее преодоление черного списка.
Чтобы выполнить указанное действие и отключить доступ посторонним, следует:
- в строке обозревателя ввести IP-адрес роутера, которые отображен на наклейке на корпусе. Такие данные для каждого маршрутизатора также можно посмотреть в Интернете;
 - ввести данные пароля и логина;
 - отыскать список подсоединенных гаджетов. Зачастую он находится в специализированном разделе, который может называться «Клиенты», «Пользователи» или под похожими наименованиями;
 - выбрать те приборы, которые вызывают подозрения и удалить из списка. Некоторые виды интерфейса могут запрещать доступ. Все зависит от производителя Wi-Fi оборудования;
 - все действия выполнены, несанкционированные пользователи заблокированы.
 
Однако, можно сделать проще. Чтобы не заходить в интерфейс, не искать и выделять подозрительные гаджеты, можно просто сменить пароль к сети Вайфай и перезагрузить маршрутизатор. В дальнейшем, персональные устройства смогут подключиться, а злоумышленникам придется постараться заново подобрать пароль.
iOS
Используйте Fing – Network Scanner. Владельцам iOS достаточно посетить AppStore.
Активное распространение смартфонов, планшетов, ноутбуков и других типов умных устройств делают востребованным использование беспроводного Wi-Fi подключения к интернету. Проверка скорости WiFi в 2020 году позволяет узнать актуальные характеристики передачи данных и не требует установки дополнительного программного обеспечения
Пользователи выявили ряд актуальных способов, которым мы уделим внимание в данном материале. Также узнать характеристики вашей сети можно воспользовавшись специальным виджетом на нашем сайте
Уделим внимание:
- тестированию характеристик сети на нашем сайте;
 - работе с сервисом «Спид Тест»;
 - как узнать скорость обмена данными между компьютером и роутером через WiFi;
 - рекомендации для получения корректных результатов.
 
Программы ПК для подключения к вай фай соседа без пароля
Программ для подключения к чужому вай фай под стационарный ПК или ноутбук написано не мало, куда больше, чем под андроид. Оно и понятно, андроид относительно новая ОС, если сравнивать с Windows или Linux. Мы собрали самые распространенные и нужные программы, которые обязательно помогут вам, вот они:
- Wificrack — электронный словарь с миллионами возможных паролей от вай фай сетей.
 - Macchanger — программы для подмены мак-адреса вашего устройства, нужна для подключения по WPS.
 - Airodump-ng — приложение, которое может определить разрешенный адрес для подключения к чужой вай фай сети без пароля.
 - Wifiphisher — программа для ловли (подлога) пароля чужого пароля.
 
Как подключиться к вай фай на ноутбуке с windows
И так, как подключиться к вай фаю виндовс? Самый простой способ подключения, это тот случай когда ваш ноутбук видит нужную wi-fi сеть. В таком случае вам остаётся нажать на соответствующую иконку wifi-сети в правом нижнем углу экрана, выбрать точку доступа и ввести пароль. На Windows 10 процесс подключения к сети не много отличается от стандартного.
Подключение к вай фай через WPS
Данный вариант, хороший способ подключения без введения паролей. Для подключения компьютера с виндовс 7, 8 либо 10 таким способом, вам будет необходимо выполнить следующие шаги:
- в списке доступных сетей находите нужную и нажимаете «подключиться»;
 - в появившемся окне для ввода пароля, внизу табличке выберите надпись «подключиться при помощи на кнопки на маршрутизаторе»;
 - после чего нажмите кнопку WPS на самом роутере;
 - таким способом ваше устройство будет подключено к точке доступа без ведения кода.
 
Отсутствия такого окошка свидетельствует, о том что эта функция не поддерживается вашим вай-фай адаптером на ноутбуке.
Стандартное подключение ноутбука к роутеру:
- Подсоединяем кабель к роутеру (порт WAN), второй конец провода подключается к компьютеру (при первом подключении лучше использовать такой вариант, чем беспроводной). Включаем роутер в розетку, при наличии кнопки питания, включаем её и даём пару минут для загрузки.
 - Дальше будет несколько вариантов:
 - Первый — Роутер подключён провайдером и получил настройки автоматически (для проверки зайдите в браузер, загрузите пару вкладок). Работает – подключён.
 - Второй — Роутер не подключается автоматически — нужно настроить подключение к интернету. Подробную инструкцию сможете найти на сайте провайдера, так как последующие настройки зависят от его настроек и модели роутера.
 - Смотрим настройки, в адресной строке браузера вводим «192.168.11» либо «192.168.01» и нажать ENTER. При несоответствии адреса, посмотрите нужный в документах на роутер (или на наклейке на задней крышке роутера), после чего система может запросить ввод логина и пароля (может быть – admin для двух полей либо 1234). Подробную информацию можете просмотреть на сайте провайдера или в прилагающийся инструкции. Далее настраиваем роутер в соответствии с инструкциями на сайте вашего провайдера интернета.
 - В завершении нужно настроить домашнюю сеть wi-fi. Зайдя в настройки найдите раздел, который отвечает за беспроводное подключение, придумайте и запишите надёжный пароль. Он же будет использоваться для подключения остальных ваших устройств. И в конце выберите средством защиты WPA2-PSK.
 
На этом стандартная настройка компьютера к роутеру будет завершена.
Как подключиться к вай фаю через телефон от роутера
Как подключиться к вай фай с мобильного телефона без введения пароля? — достаточно просто. Подключаем wifi к OC Android через WPS Для этого выполняем следующие шаги:
- в смартфоне открываем настройки wi-fi (WLAN);
 - находим «дополнительно» либо «расширенные настройки» и заходим в них;
 - выбираем «WPS по кнопке» / «использовать WPS»;
 - на роутере нажимаем кнопку маршрутизатора.
 
OC iOS (iphone) через WPS К сожалению настройки айфона не дают возможности подключаться подобным способом. При большом желании, попробовать осуществить такой процесс подключения, можете ознакомиться со страницей справки на сайте Apple, где подробно описана рекомендация настройки маршрутизатора для подключения устройств iOS.
https://youtube.com/watch?v=S7_qaUTzXBA
Чужой WiFi безопасен? Мои пароли не украдут?
При подключениях к чужой сети безопасность данных конечно может оказаться под большим вопросом, из-за существования массы разного рода программ, на стороне раздающего вам интернет, которые могут перехватить и расшифровать ваш трафик, что позволит узнать как минимум вашу браузерную историю и пароли как максимум. Но это уже из разряда, когда хакеру очень нужно взломать вас. В остальных случаях ваши данные в относительной безопасности.
Таким образом данные хранящиеся на вашем компьютере будут защищены.
Три лучших инструмента и ПО для мониторинга трафика маршрутизатора
Несмотря на то, что Wireshark — хороший инструмент, он не предлагает разнообразных функций или улучшенного пользовательского интерфейса, как многие другие проприетарные инструменты. В этом разделе мы рассмотрим три лучших альтернативных инструмента для мониторинга сетевого трафика:
1. Анализатор трафика SolarWinds NetFlow (БЕСПЛАТНАЯ ПРОБНАЯ ВЕРСИЯ)

Анализатор трафика SolarWinds NetFlow является инструментом мониторинга инфраструктуры, который отслеживает трафик маршрутизатора для различных поставщиков программного обеспечения. Программа предлагает мониторинг пропускной способности и производительности которым можно управлять через панель анализа производительности. Панель анализа производительности позволяет пользователю перетаскивать метрики производительности на временную шкалу, которая показывает общие тенденции сетевых данных в сети..
Анализатор трафика SolarWinds NetFlow использования Поток данных, передающихся по сети, J-Flow, Sflow, NetStream, IPFIX, и SNMP контролировать вашу сеть. Для мониторинга пропускной способности платформа может идентифицировать приложения или устройства, контролирующие пропускную способность. Всю эту информацию можно просмотреть через панель инструментов. Вы можете просматривать круговые диаграммы Топ 10 приложений и NetFlow Sources.
Анализатор трафика SolarWinds NetFlowСкачать 30-дневная БЕСПЛАТНАЯ пробная версия
2. Сетевой монитор Paessler PRTG (БЕСПЛАТНАЯ ПРОБНАЯ ВЕРСИЯ)

Paessler PRTG Сетевой монитор это еще один инструмент мониторинга сети, который можно использовать для мониторинга трафика. PRTG Сетевой монитор использования SNMP, Поток данных, передающихся по сети, Sflow, и JFlow контролировать производительность сети. Этот инструмент позволяет пользователю измерить потребление пропускной способности устройств в сети, чтобы убедиться, что ни одно устройство не использует слишком много ресурсов..
Датчик трафика SNMP поставляется предварительно настроенным для отображения данных о трафике на Трафик в, Движение вне, и Всего трафика. Они могут быть расширены, чтобы включить Ошибки внутри и снаружи, Сбрасывает в и из, Одноадресные пакеты в и из, Не одноадресные пакеты в и из, Многоадресные пакеты в и из, Широковещательные пакеты в и из, и Неизвестные протоколы. Вы можете выбрать между живыми данными или историческими данными за выбранный вами период времени.
PRTG Сетевой монитор бесплатно для менее чем 100 датчиков. Если вы хотите больше, вам нужно приобрести обновление. Платные версии PRTG Сетевой монитор Начальная цена — 1600 долларов США (1 283 фунтов стерлингов) для 500 датчиков и установка одного сервера до 60 000 долларов США (48 626 фунтов стерлингов) для неограниченного количества датчиков и пяти установок серверов. Существует 30-дневная бесплатная пробная версия.
Paessler PRRG Network MonitorСкачать 30-дневная БЕСПЛАТНАЯ пробная версия
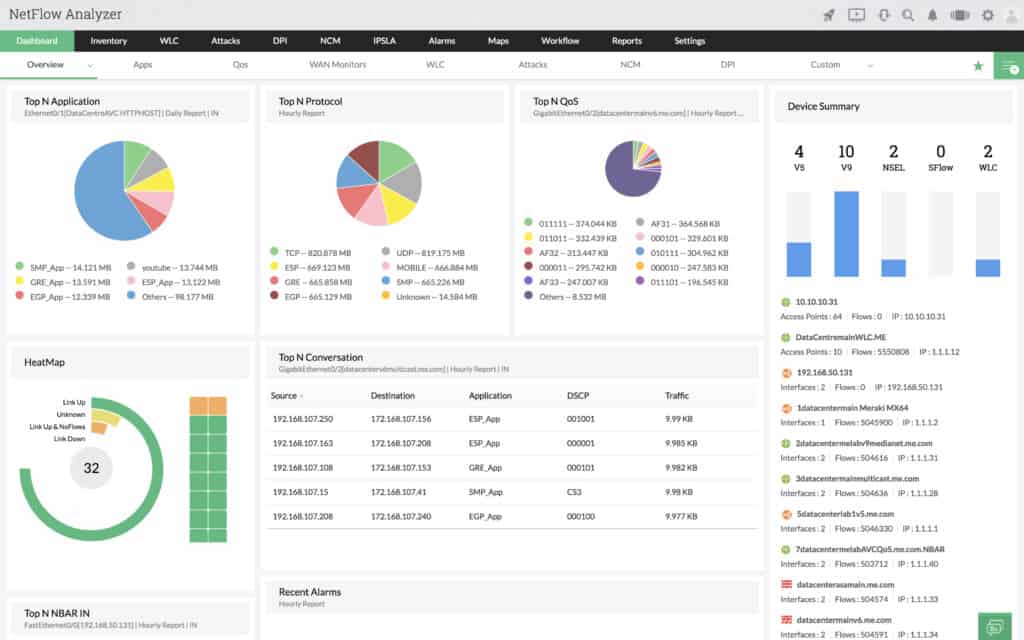
3. ManageEngine NetFlow Analyzer

ManageEngine NetFlow Analyzer это монитор пропускной способности, который анализирует сетевой трафик в режиме реального времени. Программное обеспечение поддерживает поток данных в виде Поток данных, передающихся по сети, Sflow, IPFIX, Netstream, JFlow, и AppFlow. Всю эту информацию можно просмотреть на информационной панели, которая дает вам полное представление о производительности сети. Например, вы можете просматривать круговые диаграммы по основным приложениям и лучшим протоколам в сети.
Для мониторинга изменений в вашей среде, ManageEngine NetFlow Analyzer имеет оповещение на основе порогов. Вы можете настроить свои собственные пороговые значения, чтобы решить, какое действие вызовет предупреждение. Например, вы можете установить порог использования полосы пропускания и указать количество раз, которое использование может быть превышено до отправки предупреждения.
ManageEngine NetFlow Analyzer доступно для Windows и Linux и доступен в версии Essential или Enterprise. Версия Essential стоит 595 долларов (477 фунтов) с 10 лицензиями на интерфейсы и поддержкой до 50 тыс. Потоков..
Корпоративная версия стоит $ 1295 (£ 1039) с лицензиями на 10 интерфейсов и поддержкой до 80 тыс. Потоков на коллектор. Существует также 30-дневная бесплатная пробная версия, которую вы можете скачать по этой ссылке здесь.
Книги и видео по теме
Есть много книг про взлом Wi-Fi. Есть очень специфичные, но неполные. А есть прям очень короткие вырезки со всеми интересными моментами. Вот таким вырезками я и решил с вами поделиться. Книги на английском языке, но про современные методы на русском и не пишут. Так что из личной подборки. На авторство не претендую, кому понравится – платите авторам. Есть все методы выше, даже чуть больше, с примерами и инструкциями:
А это уже целая глава из последнего руководства EC-Council по подготовке этичных хакеров. Тоже урвал из открытых источников, сведения хоть и на английском, но зато актуальны на текущий момент. Пролистайте – там все в картинках и даже есть лабораторные работы. Все то же самое, но красиво.
А вот и видео последнего руководства парой лет ранее, но зато на русском языке:
https://youtube.com/watch?v=_Lohr_LQ51s
На этом заканчиваю – смотрите, изучайте. Информации выше достаточно, чтобы легко взломать любой Wi-Fi на любом роутере (и даже на школьном). Здесь вопрос только времени и ваших умений.
- 
Адаптивный режим wifi что это
 - 
Как ограничить доступ к wifi по времени dir 615
 - 
Как поменять пароль на wifi роутере keenetic
 - 
9 car nav wifi как подключить
 - Настройка роутера асус 58u для подключения билайн
 
Заключение
Когда наиграетесь, то чтобы NetworkManager вновь заработал (и вернулось Интернет-подключение), выполните команду:
systemctl start NetworkManager
Итак, программа OneShot отлично себя показала — я получил положительный результат сразу, при первом запуске.
Нужно обратить внимание, что команда
iw dev wlan0 scan
является малочувствительной. То есть она покажет только Точки Доступа в уверенном зоне досягаемости. С одной стороны, это хорошо, так как вы не будете тратить время на Точки Доступа, которые хотя и видны, но из-за слабости сигнала с ними невозможно ничего сделать — только потеряете время с ними. Но с другой стороны, вы можете упустить что-то интересное. Поэтому, при желании, дополнительные ТД с включённым WPS можно собрать и с помощью Airodump-ng.
Такой же «фокус» (применять атаку Pixie Dust с адаптером без режима монитора) умеет программа Router Scan в Windows. Подробности смотрите в статье «Новые возможности Router Scan by Stas’M v2.60: беспроводной взлом Wi-Fi из Windows».
И, конечно, спасибо Виктору, что обратил внимание на такую интересную программу. Кстати, я только сейчас понял, что видимо этот тот же самый Victor, который автор мода

            


























